Trafic

📊 Ne perdez plus de temps à naviguer dans Google Analytics 4 : trop complexe, trop d'options, pas assez d'actions concrètes. GreenRed vous donne une vision claire et actionnable de vos performances, sans vous noyer sous des données inutiles.

Trafic GreenRed - Analyse GA4

Suivez vos performances sans effort : trafic, engagement, conversions, sources de trafic, comportement utilisateur... tout est présenté de façon simple et lisible. Plus besoin de chercher pendant des heures où sont les chiffres clés. Vous voyez immédiatement si votre site attire les bons visiteurs et s'ils interagissent comme prévu.

Grâce aux filtres intégrés, adaptez l'analyse à vos besoins : sélectionnez une période, comparez les résultats et identifiez en un coup d'œil ce qui fonctionne et ce qui doit être optimisé. Plus de rapports interminables, juste l'essentiel pour ajuster votre stratégie rapidement.

Si vous faites de l'e-commerce, suivez vos transactions, votre chiffre d'affaires et le parcours des visiteurs jusqu'à l'achat. Vous repérez facilement les produits qui se vendent le mieux et les points de friction qui freinent les conversions.

🚀 GreenRed simplifie l'analyse et vous évite d'aller chaque jour sur GA4. Vous avez enfin les bonnes infos au bon moment pour booster votre trafic et votre rentabilité.

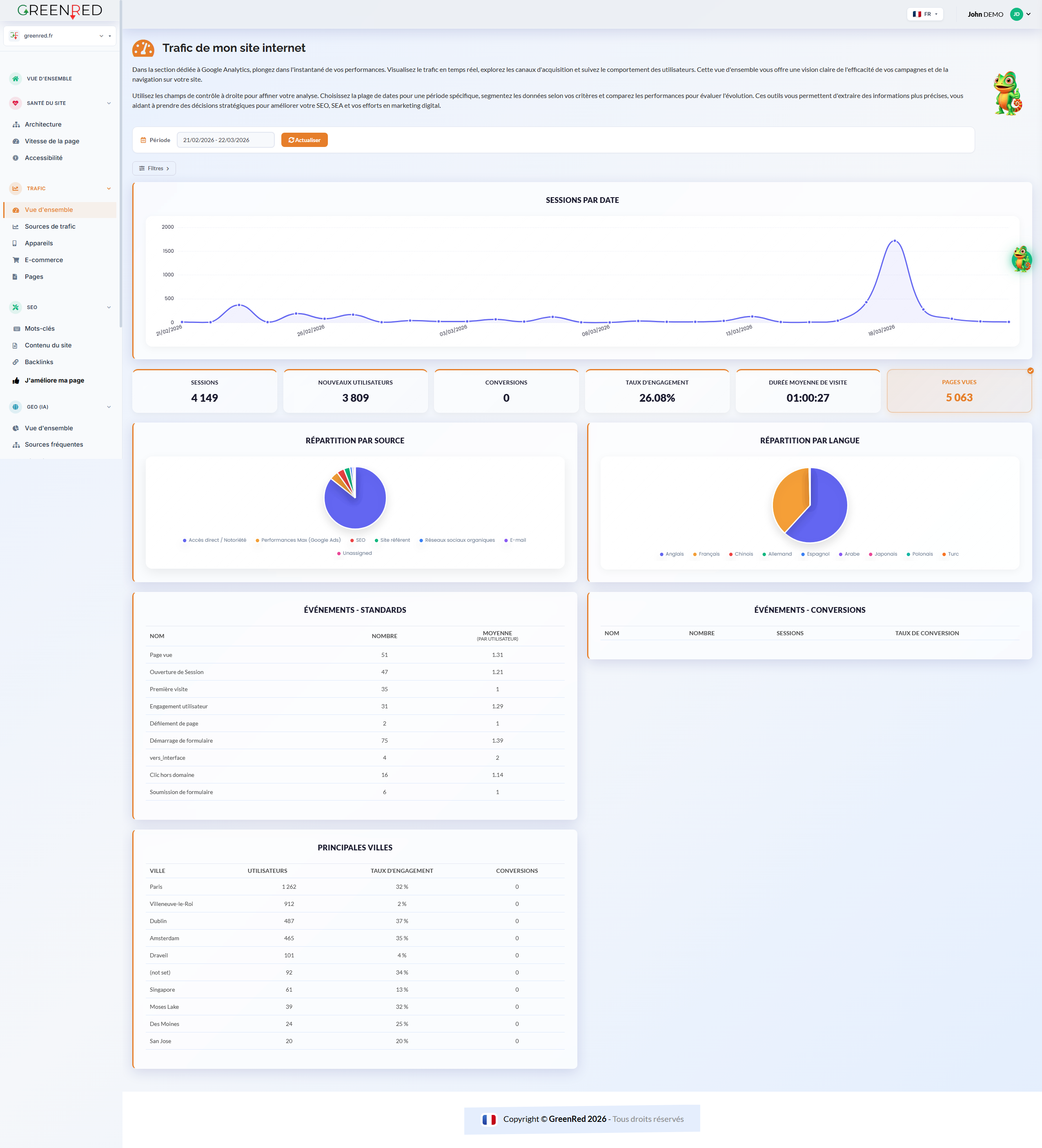
📊 Vue d'ensemble

Sessions, engagement, pages vues et conversions accessibles en un coup d'œil depuis vos données GA4 officielles.

🔀 Sources de trafic

Identifiez clairement vos principales sources : organique, payant, social, direct, referral.

📱 Appareils

Analysez la répartition desktop, mobile et tablette pour optimiser l'expérience utilisateur.

🛒 E-commerce

Suivez vos transactions, votre chiffre d'affaires, vos produits les plus vendus et votre panier moyen.

📄 Pages

Découvrez quelles pages attirent le plus de visiteurs et génèrent le plus d'engagement.

🎯 Filtres avancés

Segmentez par date, appareil, pays ou source de trafic pour une analyse sur-mesure.

Simplifiez votre analyse GA4 avec GreenRed

📊 Dites adieu à la complexité de Google Analytics 4 !

Naviguer dans GA4 ressemble parfois à une expédition sans boussole : on s'y perd entre les menus obscurs et les données superflues. GreenRed a été conçu pour briser cette barrière et transformer vos statistiques en leviers de croissance concrets.

Pourquoi GreenRed est la solution idéale ?

Plutôt que de subir un déluge de graphiques indéchiffrables, reprenez le contrôle sur vos indicateurs de performance. Notre interface purifie vos données pour ne laisser place qu'à la clarté :

  • Lecture instantanée : Visualisez l'origine de vos visiteurs et leur niveau d'intérêt sans naviguer dans des sous-menus complexes.
  • Pertinence immédiate : Identifiez d'un seul coup d'œil si votre audience correspond à vos objectifs et comment elle évolue sur vos pages.
  • Personnalisation agile : Utilisez nos outils de segmentation pour isoler une période précise ou comparer vos résultats en deux clics.

Oubliez la corvée quotidienne de connexion à GA4.

Avec GreenRed, vous recevez l'essentiel au moment opportun pour piloter votre rentabilité avec précision.

Un allié de taille pour l'e-commerce

Ne laissez plus aucune zone d'ombre sur votre tunnel de vente. Suivez la progression de votre chiffre d'affaires et détectez précisément où vos clients hésitent. En identifiant vos "bestsellers" et les étapes qui bloquent le paiement, vous optimisez votre boutique pour maximiser chaque visite.

Passez à la vitesse supérieure : transformez vos données en actions et atteignez vos objectifs avec une efficacité redoublée.

Découvrir GreenRed gratuitement

Accès complet offert pendant 14 jours (0 € débité). À la fin, vous choisissez : rester sur la version gratuite ou continuer. Un rappel vous sera envoyé.